COTX X5 Smart IoT Outdoor Gateway

Overview
Web Management is an online tool that visits COTX-XS smart IoT Outdoor devices using the browser. It oversees the operation information of the device. You may read through Smart IoT Gateway Quick Start Guide and familiarize our company products before using this Web Management User Guide. We recommend Google browser for the Web Management.
Log in to the Web Management
Obtain Gateway IP Address and MAC Address
Open the COTX/Helium APP, pair the device via Bluetooth and run Diagnostics to check the device IP and MAC address.

Bluetooth is automatically switched on for S minutes whenever the XS device is powered up. The device can be paired at this time. It is recommended to record the corresponding MAC address of the device and enable IP address binding on the router to assign a fixed IP to the XS.
Log in Using Internet Browser
Type in the IP address(on the device screen) into the Internet browser and log into the device. If you cannot log in, examine your Internet accessibility.

Account: admin Initial password: Last 6 characters of ID or MAC
| Category | Raw data | password |
| ID | e45f01ffff3a2ebd | 3a2ebd |
| MAC | e4:5f:01:3a:2e:bd | 3a2ebd |
System Functions
First of all, we suggest that you’d better modify the default login password and change it regularly for security reasons.
Right-click System on the left column to enter the main page.

Change the Password
Click System —+ Password on the left to change the password.
Bluetooth
Turn on the Bluetooth system of your hotspot.
Notice: After Bluetooth is enabled, it will automatically turn off after 5 minutes!
Restart the Device
Choose System – Reboot on the left and restart the device.
Turn off the Device
Go to System – Shutdown on the left and turn off the device. To restart, power up the device.
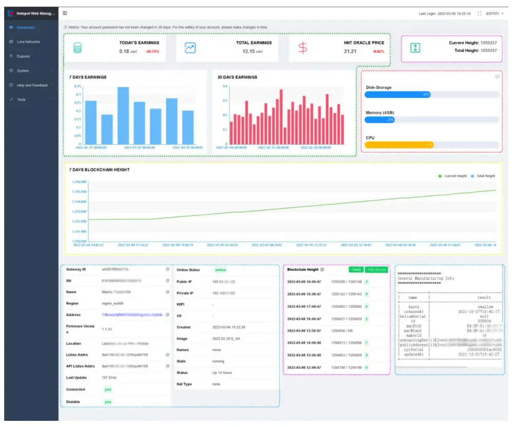
Read the Dashboard
After login, the page switches to Dashboard automatically. Otherwise, click Dashboard on the left to enter the page.

- Content in green: HNT reward and related items.
- Content in purple: Blockchain height status.
- Content in red: CPU, RAM, TF card data, etc.
- Content in blue: device, Internet, Helium Network, and software info.
- Content in Yellow:7 days Blockchain Height.
What Is My Firmware Version?
On the left column, view Dashboard ___,. Firmware Version.
What Is the Current Helium Version?
The left column Dashboard ___,. Image displays complete Helium block-chain information when the mouse cursor is over the Image field .

View the LoRa WAN Channel
On the left column under LoRa Network ___. Channel Pan, LoRa WAN Network channels are listed. You may transfer LoRa WAN data when the terminal channel is compatible with the gateways. Alternatively, you can modify the device’s operating frequency to suit your country.

- You can check and confirm your local operating frequency requirements, by using the following link: https://docs.helium.com/lorawan-on-helium/frequency-plans
- Note that due to the limitations of amplifiers, filters and other devices, LORA devices are usually divided into three broad band ranges, EU868/US915/CN4 70, and the devices cannot operate across the bands
| Standard Model: Supported Bands | |
| CN470 | EU433 |
| CN470 | |
| EU868 | EU868 |
| IN865 | |
| RU864 | |
| US915 | US915 |
| AU915 | |
| AS923-1 | |
| AS923-2 | |
| AS923-3 | |
| AS923-4 | |
| KR920 | |
Helium Explorer Shortcut
page: On the left column, System – Explore is the shortcut key to the
https ://explorer. helium.com/ It demonstrates the device’s current information.

Getting Help
On the left column, System – Help and Feedback, access the FAQs file and send a Feedback E-mail to COTX.
Access FAQs File
On the left column, Help and Feedback – Help, access the FAQs file.

Send Feedback Email
On the left column, Help and Feedback- Feedback, fill out the info page and report an error.

- Please provide correct Device ID, Hotspot Name, and SN code information.
- Write correct E-mail address that receives our reply.
Other Tools
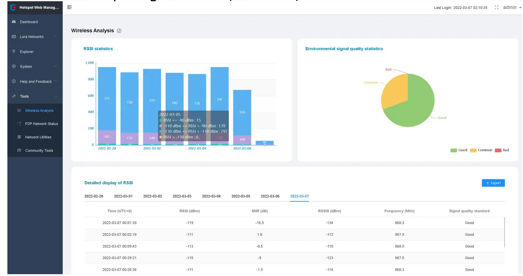
Wireless Analysis
You can check: RSSI info; SNR info; Overall signal quality info. The most critical figure is the total number of LOAR messages received per day; the more, the better. This is the most important metric for comparing antennas, location, and ambient noise. La,tL<>gin:

For more information, refer to: RF Wireless Analysis page in COTX Hotspot Web Management tool: COTX Networks Technologies Co., Ltd.
P2P Network Status
Check and test P2P network status and MINER log information.

For more information, refer to: P2P Network Status Tool and Miner log statistics: COTX Networks Technologies Co., Ltd.
Network Utility Function
Web Management offers PING and Traceroute tools to diagnose your network quality. open Web Management – Tools – Network Utilities, ping www.s3.amazonaws.com Check the network is accessible. Low latency, low packet loss.

Community Tools
Community Tools redirect to related tools on Helium Network Community.


















