COTX X3 Smart IoT Gateway

Overview
Web Management is an online tool that visits COTX-X3 smart IoT gateway device using the browser. It oversees operation information of the device. You may read through Smart IoT Gateway Quick Start Guide and familiarize our company products before using this Web Management User Guide.
We recommend Google browser for the Web Management.
Log into the Web Management
Obtain Gateway IP Address
View display screen and get the IP address.

- Let the device run a minute and wait for the display LED screen. You may also short press BT Button to light up the screen.
- In initial startup, do use an Internet cable for connection.
- If the device does not show IP address but icons, means that the device is not connected to the Internet. If you are using Internet cable, check if the cable is properly connected. If using Wi-Fi, reset Wi-Fi on Helium APP. With 4G dongle, verify if 4G USB module is plugged in, if the SIM card is inserted, and if data package is running.
- If it displays IP address and , indicates no access to public network. Examine Internet router and carrier network.
Log in Using Internet Browser
Type in IP address on the Internet browser and log into the device. If you cannot log in, examine your Internet accessibility.

Account: admin
Initial password: Last 6 characters of ID
System Functions
First of all, we suggest that you’d better modify the default login password and change it regularly for security reasons.
Right click System on the left column to enter the main page.

Change the Password
Click System → Password on the left to change the password.
Reset the Password
Long press device BT BUTOON and reset to initial password: Last 6 characters of ID

Bluetooth
Turn on the Bluetooth system of your hotspot
Notice: After bluetooth is enabled, it will automatically turn off after 5 minutes!
Restart the Device
Choose System → Reboot on the left and restart the device.
Turn off the Device
Go to System → Shutdown on the left and turn off the device. To restart, simply power up the device.
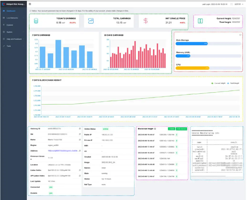
Read the Dashboard
After login, the page switches to Dashboard automatically. Otherwise, click Dashboard on the left to enter the page.

- Content in green: HNT reward and related items.
- Content in purple: Blockchain height status.
- Content in red: CPU, RAM, TF card data and etc.
- Content in blue: device, Internet, Helium Network, and software info.
- Content in Yellow:7 days Blockchain Height.
- What Is My Firmware Version?
On the left column, view Dashboard → Firmware Version. - What Is the Current Block-chain Height?
On the left, view Dashboard → Blockchain Height. - What Is the Current Helium Version?
The left column Dashboard → Image displays complete Helium block-chain information when the mouser is over Image field.
- How Do I Fast Sync the Block-chain?
On the left, view Dashboard → Blockchain Height →Fast Sync- Fully Synced Status: when the current local block of the Hotspot has reached or exceeded the height of the latest snapshot block, it will be indicated as the “Fully Synced” state, which means that fast sync is not required.

- “Fast Sync” Function Button: If the current block height of the Hotspot is lower than the latest snapshot, the “Fully Synced” button will switch to the “Fast Sync” status, and the block will be Synced fast after clicking it.

- “Loading”Status:If the current block height or the block height of the latest snapshot is not obtained, the status will be displayed as “Loading”. When you see Loading status, please make sure that network is connected, refresh the page and try again.

- During the “Fast Sync” process, the latest snapshot file will be downloaded and added to the Hotspot. However, if the download task times out, the download stops. Please refresh and try again. It is recommended to use Internet cable to ensure network speed.
- In addition, automatic Sync is supported by COTX X3, and the block height will be periodically checked and automatically downloaded on the device.
- During the Sync process, the interface will display the Sync log:

- Please wait for about 30 minutes (The wait time is depending on your network speed). Keep the device plugged and connected.
- When the Sync is completed, the current local block height and total height will be refreshed, and the block Sync status will be displayed as “Fully synced”.
- Fully Synced Status: when the current local block of the Hotspot has reached or exceeded the height of the latest snapshot block, it will be indicated as the “Fully Synced” state, which means that fast sync is not required.
How to check the current latest block height of the device?
On the left, view Dashboard → Blockchain Height →Check
- 1Click on the “Check” button to get the current block height of the device.

- The “Current Height” message pops up on the page, showing the results of the search.

View the LoRaWAN Channel
On the left column under LoRa Network → Channel Pan, lists LoRaWAN Network channels. You may transfer LoRaWAN data when the terminal channel is compatible with the gateway’s.

Helium Explorer Shortcut
On the left column, System → Explore is shortcut key to https://explorer.helium.com/ page. It demonstrates current device’s information.

Getting Help
On the left column System → Help and Feedback, access FAQs file and send Feedback E-mail to COTX.
Access FAQs File
On the left column Help and Feedback → Help, access the FAQs file.

Send Feedback Email
On the left column Help and Feedback→ Feedback, fill out the info page and report an error.

- Please provide actual SN, Hotspot Name and ID information.
- Write correct E-mail address that receives our reply.
Other Tools
Wireless Analysis
You can check: RSSI info SNR info Overall signal quality info
The most critical figure is the total number of LOAR messages received per day, the more the better. This is the most important metric for comparing antennas, location, and ambient noise.

For more information refer to: RF Wireless Analysis page in COTX Hotspot Web Management tool : COTX Networks Technologies Co., Ltd
Network Utilities Function
Web Management offers PING and Traceroute tool to diagnose your network quality.
E.g. Input www.explorer.helium.com address and test.

Community Tools
Community Tools redirects to related tools on Helium Network Community.
























