Cambium Networks 60V3000 60 GHz Outdoor Wireless Gigabit Ethernet Bridge
Operation
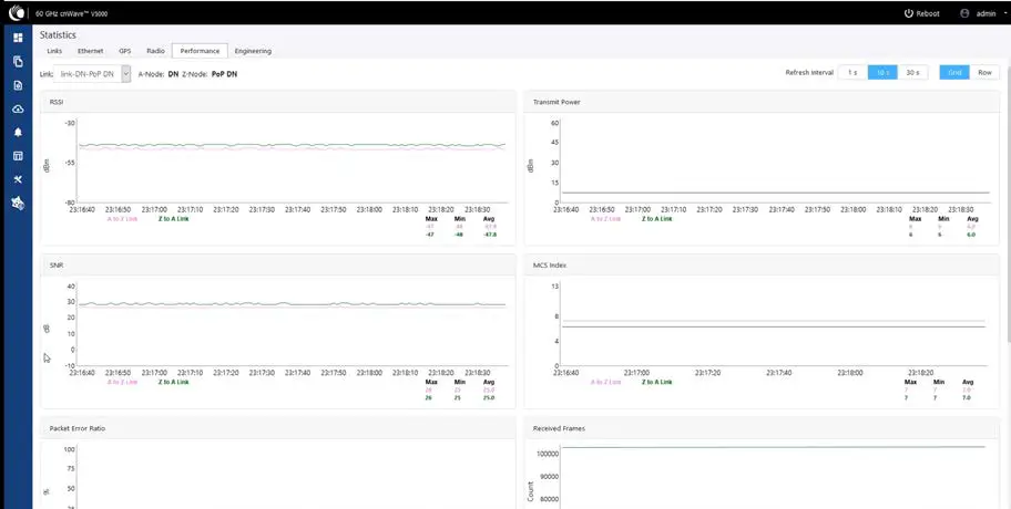
Transmit Power graph
Figure 9: Transmit Power graph
SNR graph
Figure 10: SNR graph
MCS Index graph
Figure 11: MCS Index graph
Packet Error Ratio graph
Figure 12: Packet Error Ratio graph
Received Frames graph
Figure 13: Received Frames graph
Transferred Frames graph
Figure 14: Transferred Frames graph
Prefix Zone Statistics
When the Deterministic prefix is enabled and in the Multi PoP deployments, the mesh is divided into prefix zones. Prefix Zone statistics are available in Statistics > Prefix Zone page.
Engineering
The engineering page displays the engineering information of system and sector.
Figure 15: Engineering tab
Border Gateway Protocol (BGP)
The BGP is the protocol used throughout the Internet to exchange routing information between networks. It is the language spoken by routers on the Internet to determine how packets can be sent from one router to another to reach their final destination. BGP has worked extremely well and continues to the be protocol that makes the Internet work. To configure BGP, navigate to Statistics and select BGP tab.
Maps
Map displays the topology and location/sites of the deployed nodes in the cnWave network. Click Maps icon on the left panel to display the nodes.
Tools
Tools menu contains Factory Reset and Logs options. Factory Reset is used to set the default settings.
Figure 16: Tools menu
The logs tab is used to view and download the error logs. To download the error logs select the node from the drop-down and click Download Logs.
Figure 17: Logs tab
After clicking Download Logs, downloading status is displayed
Figure 18: Download status
To download the logs for self node, click Download Logs at the bottom and save the log file.
Figure 19: Saving log file
cnMaestro support for Onboard Controller
From System Release 1.0.1 onwards, the Onboard E2E controller can be managed by cnMaestro 2.5.0 (on-premises) for network management.
- Once Onboard E2E controller is enabled from device GUI, enter cnMaestro URL. If Cambium ID based authentication option is enabled in cnMaestro, then enter cambium ID and onboarding key.
- Click Enable E2E on Onboard E2E Controller in device GUI.

- Enter cnMaestro management configuration information.
- Remote Management – Select the required remote management option
- cnMaestro URL – cnMaestro address
- Cambium ID – Cambium ID of the device
- Onboarding key – Password to onboard the devic

- Click Enable.
- New E2E Network appears in cnMaestro. Click Approve to manage it.c

- The Network Onboard window appears and provides option to edit network name.
- Click Save.

After the successful onboarding of E2E Network, it can be managed through cnMaestro.
Regulatory Information
This chapter provides regulatory notifications.
Caution
Intentional or unintentional changes or modifications to the equipment must not be made unless under the express consent of the party responsible for compliance. Any such modifications could void the user’s authority to operate the equipment and will void the manufacturer’s warranty.
The following topics are described in this chapter:
- Compliance with safety standards lists the safety specifications against which the 60 GHz cnWave™ Family of ODUs has been tested and certified. It also describes how to keep RF exposure within safe limits.
- Compliance with radio regulations describes how the 60 GHz cnWave™ Family of ODUs complies with the radio regulations that are in force in various countries
Compliance with safety standards
This section lists the safety specifications against which the 60 GHz cnWave™ Platform Family has been tested and certified. It also describes how to keep RF exposure within safe limits.
Electrical safety compliance
The 60 GHz cnWave™ Platform Family hardware has been tested for compliance to the electrical safety specifications listed in the following Safety compliance specifications table.
Table 27: Safety compliance specifications
| Region | Specification |
| USA | UL 62368-1, UL 60950-22 |
| Canada | CSA C22.2 No.62368-1, CSA C22.2 No. 60950-22 |
| Europe | EN 62368-1, EN 60950-22 |
| International | CB certified IEC 62368-1 Edition 2 IEC 60950 -22 |
Electromagnetic compatibility (EMC) compliance
The EMC specification type approvals that have been granted for 60 GHz cnWave™ Platform Family are listed in following table.
Table 28: EMC compliance
| Region | Specification |
| USA | FCC Part 15 Class B |
| Canada | RSS Gen |
| Europe/International | EN 301 489-1 V2.1.1, EN 301 489-17 V3.1.1 |
Human exposure to radiofrequency energy
Relevant standards (USA and EC) applicable when working with RF equipment are:
- ANSI IEEE C95.1-2005, IEEE Standard for Safety Levels with Respect to Human Exposure to Radio Frequency Electromagnetic Fields, 3 kHz to 300 GHz
- Council recommendation of 12 July 1999 on the limitation of exposure of the general public to electromagnetic fields (0 Hz to 300 GHz) (1999/519/EC) and respective national regulations
- Directive 2013/35/EU – electromagnetic fields of 26 June 2013 on the minimum health and safety requirements regarding the exposure of workers to the risks arising from physical agents (electromagnetic fields) (20th individual Directive within the meaning of Article 16(1) of Directive 89/391/EEC) and repealing Directive 2004/40/EC.
- US FCC limits for the general population. See the FCC web site at http://www.fcc.gov, and the policies, guidelines, and requirements in Part 1 of Title 47 of the Code of Federal Regulations, as well as the guidelines and suggestions for evaluating compliance in FCC OET Bulletin 65
- Health Canada limits for the general population. See the Health Canada website at https://www.canada.ca/en/health-canada/services/environmental-workplace- health/consultations/limits-human-exposure-radiofrequency-electromagnetic-energy-frequency-range-3-300.htmland SafetyCode6
- EN 62232: 2017 Determination of RF field strength, power density and SAR in the vicinity of radiocommunication base stations for the purpose of evaluating human exposure (IEC 62232:2017)
- EN 50385:2017 Product standard to demonstrate the compliance of base station equipment with radiofrequency electromagnetic field exposure limits (110 MHz – 100 GHz), when placed on the market
- ICNIRP (International Commission on Non-Ionizing Radiation Protection) guidelines for the general public. See the ICNIRP website at https://www.icnirp.org/cms/upload/publications/ICNIRPemfgdl.pdf and Guidelines for Limiting Exposure to Time-Varying Electric, Magnetic, and Electromagnetic Fields.
Power density exposure limit
Install the radios for the 60 GHz cnWave™ Platform Family of wireless solutions so as to provide and maintain the minimum separation distances from all persons. The applicable FCC power density exposure limit for RF energy in the 57 – 66 GHz frequency bands is 10 W/m2. For more information, see Human exposure to radiofrequency energy.
Calculation of power density
The following calculation is based on the ANSI IEEE C95.1-1991 method, as that provides a worst case analysis. Peak power density in the far field of a radio frequency point source is calculated as follows:
Where:
- S: power density in W/m2
- p: maximum average transmit power capability of the radio, in W
- G: total Tx gain as a factor, converted from dB
- d: distance from point source, in m Rearranging terms to solve for distance yields:
Calculated distances and power compliance margins
The following tables show calculated recommended separation distances, for the 60 GHz cnWave™ for Europe the USA and Canada. These are conservative distances that include compliance margins. At these and greater separation distances, the power density from the RF field is below generally accepted limits for the general population.60 GHz cnWave™ Platform Family ODU adheres to all applicable EIRP limits for transmit power when operating in MIMO mode. Separation distances and compliance margins include compensation for the antenna configuration of each product.
Table 29: Calculated distances and power compliance margins
| Product | Countries | EIRP (dBm) | EIRP (W) | Maximum power density (W/m2) | Compliance distance (m) |
| V1000 | USA, Canada, EU | 38 | 6.3 | 10 | 0.22 |
| V3000 | USA, Canada | 60.5 | 1122 | 10 | 3.0 |
| V3000 | EU | 55 | 316.2 | 10 | 1.6 |
| V5000 | USA, Canada, EU | 38 | 6.3 | 10 | 0.22 |
Note
The regulations require that the power used for the calculations is the maximum power in the transmit burst subject to allowance for source-based time-averaging. The calculations above are based upon platform maximum EIRP and worst case 100% duty cycle.
Compliance with radio regulations
This section describes how the 60 GHz cnWave™ Platform Family complies with the radio regulations that are in force in various countries.
Caution
Where necessary, the end user is responsible for obtaining any National licenses required to operate this product and these must be obtained before using the product in any particular country. Contact the appropriate national administrations for details of the conditions of use for the bands in question and any exceptions that might apply.
Caution
Changes or modifications not expressly approved by Cambium Networks could void the user’s authority to operate the system.
Type approvals
The system has been tested against various local technical regulations and found to comply. Radio specifications section list the radio specification type approvals that have been granted for the 60GHz cnWave products. Some of the frequency bands in which the system operates are “license exempt” and the system is allowed to be used provided it does not cause interference. In these bands, the licensing authority does not guarantee protection against interference from other products and installations.
| Region | Regulatory approvals | FCC ID | IC ID |
| USA | Part 15C | QWP-60V1000 QWP-60V3000 QWP-60V5000 | |
| Canada | ISED RSS-210 | 109AO-60V1000
109AO-60V3000
109AO-60V5000 |
FCC compliance
The 60 GHz cnWave™ V1000, V3000 and V5000 comply with the regulations that are in force in the USA.
Caution
If this equipment does cause interference to radio or television reception.
FCC notification
This device complies with part 15C of the US FCC Rules. Operation is subject to the following two conditions: (1) This device may not cause harmful interference, and (2) This device must accept any interference received, including interference that may cause undesired operation.
ISEDC compliance
The 60 GHz cnWave™ V1000, V3000 and V5000 comply with the regulations that are in force in the Canada.
Caution
If this equipment does cause interference to radio or television reception.
60 GHz cnWave™ example product labels
Figure 1: 60 GHz cnWave™ V5000 Distribution Node
Figure 2: 60 GHz cnWave™ V3000 Client Node Radio only
Figure 3: 60 GHz cnWave™ V1000 Client Node with no cord
Figure 4: 60 GHz cnWave™ V1000 with US cord
| Accessory | Radio nodes | Cambium Part Number |
| 60 GHz cnWave™ V5000 Distribution Node | V5000 | C6000500A004A |
| 60 GHz cnWave™ V3000 Client Node Radio only | V3000 | C600500C024A |
| 60 GHz cnWave™ V1000 Client Node with no cord | V1000 | C600500C14A |
| 60 GHz cnWave™ V1000 with US cord | V1000 | C600500C001A |
Troubleshooting
This section describes the troubleshooting steps and addresses frequently asked questions related to 60 GHz product deployment.
- Field diagnostics logs
- Setup IPv4 tunneling
- Link is not established
- Recovery mode
Field diagnostics logs
Download the logs to view more information about the error. To download the error logs select the node from the drop-down and click Download Logs.
After clicking Download Logs, downloading status is displayed.
To download the logs for self node, click Download Logs at the bottom and save the log file.
Setup issues in IPv4 tunneling
In IPv4 tunneling, if setup issues occurs then perform the below steps:
- Click Configuration on the left pane, navigate to Network > Basic > Layer 2 Bridge and verify Enable Layer 2 bridge is selected.

- On the same page under Configuration Management, verify E2E Managed Config is selected.

- Click Configuration > Nodes > PoP DN > Networking > Layer 2 Bridge and verify Disable Broadcast Flood and Disable IPv6 are disabled.

- Ensure that PoP DN and DNs are in the same subnet and verify gateway is correct.


Link is not established
- If the link is not established between the nodes, then verify the below options: polarities, frequency and Golay codes.

- Select DN > Networking > Ethernet Ports, and ensure that specific Ethernet ports are enabled.

- Click Topology on left pane, go to Nodes and verify Status is Online Initiator.

- Click Topology on left pane, go to Nodes and verify Status is Online Initiator.

- Go to Performance and verify the graphs.

- Go to Radio and monitor the throughput capacity.

- If internal GPS is used, then verify Configuration > Nodes > Radio > GPS > Force GPS Disable is enabled.

PoP not online from E2E/cnMaetro GUI
This usually means that the PoP node is not able to talk to the E2E controller. Ensure that the PoP node has the E2E IPv6 configured properly. Also ensure that there is a route between the E2E controller and the PoP node, if they are not in the same VLAN. Try to ping the E2E from the PoP node (login to ssh).
Link not coming up
- Ensure that the two ends of the radios can see each other (clear line of sight in between). If the link is using V3000, ensure that they are properly aligned.
- Ensure that MAC address of the radios are configured correctly in the E2E Controller.
- Ensure that GPS sync is not enabled if indoor and ensure that GPS sync is enabled if outdoor.
- Ensure that both ends of the link has the same software version.
- Ensure to configure country code on the E2E GUI.
- Ensure that the two ends of the link use opposite polarity and Golay codes that matches each other.
- Ensure that the remote ends can reach the E2E Controller – IPv6 configuration (if beamforming is successful but the remote end cannot reach back to the E2E, the E2E/cnMaestro GUI displays link status as up but the remote radio is offline).
- If you already have experience setting up a link and you are trying to setup a daisy chain, ensure that there is not any interference caused by the existing link. For example, make sure that the two neighboring link use different Golay code.
Link does not come up after some configuration change
There is a possibility that the remote unit could be in a state that it uses different channel/Golay code/polarity from the near-end unit. Try to factory default the remote radio if possible. On the E2E Controller/cnMaestro, it shows that the link is up, but the remote radio is NOT online – This means that link is established but the remote end radio cannot reply back to the E2E controller. Check the E2E configuration to make sure that the IPv6 default gateway is configured correctly to allow a route between the E2E controller and the remote radio.
Link not having expected throughput performance
- Check the radio GUI to ensure that the link is running as the expected MCS mode when user data is passing through.
- Check to ensure that the Ethernet ports of the radios and the testing devices are negotiated to expected data rate (10Gbps).
- Ensure that your testing devices are capable of handling the throughput – run data throughput test by bypassing the radio link.
- Do not use radio internal iperf tool to test throughput.
Factory reset
Recovery mode is used to reset the configuration to the factory settings. To reset the configuration, perform the following steps:
- Go to Tools menu and click Factory Reset
. Pop-up appears. Confirm to reset the device to factory reset
- Click Yes to reboot.
- After the reboot, access the device using IP address 169.254.1.1.
Note: After factory reset, all configuration set to default mode.
Cambium Networks
Cambium Networks provides professional grade fixed wireless broadband and microwave solutions for customers around the world. Our solutions are deployed in thousands of networks in over 153 countries, with our innovative technologies providing reliable, secure, cost-effective connectivity that’s easy to deploy and proven to deliver outstanding performance. Our award-winning Point to Point (PTP) radio solutions operate in licensed, unlicensed and defined use frequency bands including specific FIPS 140-2 solutions for the U.S. Federal market. Ruggedized for 99.999% availability, our PTP solutions have an impeccable track record for delivering reliable high-speed backhaul connectivity even in the most challenging non-line-of-sight RF environments. Our flexible Point-to-Multipoint (PMP) solutions operate in the licensed, unlicensed and federal frequency bands, providing reliable, secure, cost-effective access networks. With more than three million modules deployed in networks around the world, our PMP access network solutions prove themselves day-in and day-out in residential access, leased line replacement, video surveillance and smart grid infrastructure applications. Cambium Networks solutions are proven, respected leaders in the wireless broadband industry. We design, deploy and deliver innovative data, voice and video connectivity solutions that enable and ensure the communications of life, empowering personal, commercial and community growth virtually everywhere in the world.
| User Guides | http://www.cambiumnetworks.com/guides |
| Technical training | https://learning.cambiumnetworks.com |
| Support website | https://support.cambiumnetworks.com |
| Main website | http://www.cambiumnetworks.com |
| Sales enquiries | [email protected] |
| Support enquiries | https://support.cambiumnetworks.com |
| Telephone number list | http://www.cambiumnetworks.com/contact-us/ |
| Address | Cambium Networks Limited, Linhay Business Park, Eastern Road, Ashburton, Devon, TQ13 7UP, United Kingdom. |
Cambium Networks and the stylized circular logo are trademarks of Cambium Networks, Ltd. All other trademarks are the property of their respective owners.
References
Cambium Networks | Wireless Solutions that Just Work
Cambium Networks | Wireless Solutions that Just Work
Contact Us Address & Phone Information | Cambium Networks
Search our Resources - Case Studies, Brochures and more | Cambium
Federal Communications Commission | The United States of America
Federal Communications Commission | The United States of America
Loading
Loading
Home / Cambium Networks Support
Home / Cambium Networks Support

Operation















. Pop-up appears. Confirm to reset the device to factory reset



















