CERBERUS PYROTRONICS LED-3 LED Series Remote Annunciators
ENGINEER AND ARCHITECT SPECIFICATIONS
MODELS LED-3 and LED-4
- 8-Zone LED Display
- Annunciates Zone Alarms, Supervisory and Trouble Conditions
- Surface or Semi-flush Installation
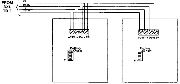
- 4-Wire Connection to SXL® (Supervised) and PXL
- Field Programmable
- 2 Remote Annunciators per SXL® or PXL
- Listed, ULC Listed, CSFM, NYMEA and FM Approved
Description
Cerberus Pyrotronics Remote LED Annunciators are designed to be used with the SXL® or PXL Fire Alarm Control Panels. They are eight-point annunciators containing sixteen LED’s for the display of alarm, supervisory or trouble conditions by zone.
The LED can be located in the building lobby or in a protected area. In its quiescent mode of operation, all LED’s are off. In the event of an alarm, a red LED will light to indicate which device or zone is in alarm. To report troubles (i.e., removal of a detector head), the corresponding yellow LED will light. Supervisory conditions are annunciated by the corresponding amber zone LED. The left most LED is a bi-color device which illuminates red for zone alarm conditions and amber for supervisory zones. The Remote Annunciator may be tested by using the Lamp Test feature in the SXL® or PXL test mode. Annunciators perform the important service of pinpointing the location of the alarm device or the zone from which an alarm originates.
Engineer and Architect Specifications
Remote LED annunciators will have LED’s for Alarm/ Supervisory and Trouble conditions per zone. There will be eight zones per annunciator. It shall be connected to the SXL® or PXL auxiliary port. The annunciator shall be addressable via DIP switches. The remote annunciator shall be Cerberus Pyrotronics model LED-3/LED-4.
Operation
Upon actuation of an initiating zone, the corresponding Alarm/Supervisory LED will light red. Each additional actuated zone will light its corresponding LED. When a supervisory circuit changes state to off-normal, the alarm/supervisory LED will light amber. When an initiating circuit goes into trouble the yellow zone trouble LED will light. The Remote Annunciator can be tested using the Lamp Test feature of the Control Panel to indicate proper functioning of the LEDs.
Programming
These annunciators are field programmable at the time of installation. The dipswitch address must be set and the SXL® configured for use of the LED via the program mode in the control panel. Please see the Installation Instructions, P/N 315-093066 for further information on programming and installation.
Mechanical and Environmental
- Input Power: 24 VDC
- Operating Current: 10mA (Alarm LEDs only) 54mA (All LEDs lit)
- Operating Temperature: 0°C to +49°C
- Relative Humidity: 85% non-condensing
- Dimensions: 41/4″ H x 35/8″ W x 11/16″ D
- Weight: 12 oz.
- Mounting: Single gang electrical box (standard)
Ordering Information
| Model No. | Part No. | Description |
| LED-3 | 500-693062 | Remote Annunciator – Black |
| LED-4 | 500-693317 | Remote Annunciator – White |
Wiring Diagram

NOTICE: The use of other than Cerberus Pyrotronics detectors and bases with Cerberus Pyrotronics control equipment will be considered a misapplication of Cerberus Pyrotronics equipment and as such void all warranties either expressed or implied with regards to loss, damage, liabilities and/or service problems.
CONTACT
Cerberus Pyrotronics
- 8 Ridgedale Ave. Cedar Knolls, NJ 07927
- Tel: (201) 267-1300
- FAX: (201) 397-7008
Cerberus Pyrotronics
- 50 East Pearce Street Richmond Hill, Ontario L4B, 1B7 CN
- Tel: (905) 764-8384
- FAX: (905) 731-9182
2/97
5M CPY-IG
Printed in U.S.A.
February 1997
Supersedes sheet date 4





















