Quick Start
Guide
Please create you SOFIHUB portal account before beginning set up.
Setting up your TEQ-Home
Turn the device on and attach the included aerial to the back of the unit, this will be inside the box under the first layer of sensors. After a few moments, the device will greet you with a welcome chime indicating that the device is now ready to be set up.
Create a portal account and link your device
You can access the SOFIHUB portal through the “portal” tab on the menu of the SOFIHUB website: sofihub.com
Please select your location
Australia/New Zealand Portal OR United States/Canada Portal

To create your SOFIHUB portal account:
Click “Create Account” and follow the prompts to link your device to the portal.


You now will be asked to activate your sim card, please follow the steps to do so.

Subscribe to a monthly monitoring fee

One device = $20.00 per month.This covers usage of the included sim card and all online portal access.
Activating the sensors
Remove the cover from the back of the sensor, hold the batteries in place and remove the plastic tab. Place the cover back on and set the sensor down next to the hub. Repeat for all sensors. A light will appear on the front of the sensor indicating that it is in working order.
4.1. Turn on Occupancy Mode
Through the portal, turn on occupancy mode (for testing).
This can be found under Settings in the Advanced Tab.
The hub will announce when it detects movement in a room.

Installing and testing the sensors
It is important that the positioning of the sensors are carefully considered and correctly placed in the occupant’s home.
The sensors come with covers to ensure that there is no unwanted triggering of the sensors.

Sensor trigger area
Please note that the illustrations are not to scale and are simply a visual demonstration of the sensor placement and covers in effect.
UNCOVERED
Ensure that the sensors are placed facing away from any windows as bright lights can trigger the sensors.

PET COVER
If the occupant has pets, this cover will ensure that they will not trigger the sensors.

TRANSIT COVER
Transit sensors are located in doorways and should only trigger when someone walks through the doorway

Sensors and spaces
Settings > Sensors & Spaces
This is where you can see all your current sensors and the spaces (or rooms) they are located within the home. You can add new sensors and allocate them to rooms, replace them, or delete them.
Complete testing
Once your device and sensors are optimally placed, turn OFF occupancy mode
Settings > Advanced

Adding carers
You can securely invite carers to access the SOFIHUB portal through the carers tab in the menu settings


Your SOFIHUB Portal
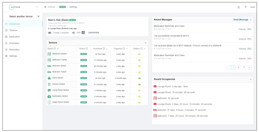
9.1. Dashboard
Overview of the status of your device, the sensors, recent messages, and recent occupancies.

9.2. Timeline
Visual timeline of occupancies

9.3. Medication
View medication access
9.4. Anomalies
View anomalies (past, recent, and current). eg. Late to bed, late to wake, bathroom too long
9.5. Reminders
View and add reminders

Phone: 1300 110 366
Email: [email protected]
SOFIHUB.COM


















