
S19a Server Installation
Guide
Document Version 1.0
Nov. 2021
© Copyright Bitmain 2007 – 2021. All rights reserved.
Bitmain reserves the right to make corrections, modifications, enhancements, improvements, and other changes to its products and services at any time and to discontinue any product or service without notice.
Customers should obtain the latest relevant information before placing orders and should verify that such information is current and complete. All products are sold subject to Bitmain’s terms and conditions of sale supplied at the time of order acknowledgment.
Bitmain warrants the performance of its products to the specifications applicable at the time of sale in accordance with Bitmain’s standard warranty. Testing and other quality control techniques are used to the extent Bitmain deems necessary to support this warranty. Except where mandated by government requirements, testing of all parameters of each product is not necessarily performed.
Bitmain assumes no liability for third-party applications assistance. Customers are responsible for their products and applications using Bitmain components. To minimize the risks associated with customer products and applications, customers should provide adequate design and operating safeguards.
Bitmain does not warrant or represent that any license, either express or implied, is granted under any Bitmain patent right, copyright, or other Bitmain intellectual property right relating to any combination, machine, or process in which Bitmain products or services are used. Information published by Bitmain regarding third-party products or services does not constitute a license from Bitmain to use such products or services or a warranty or endorsement thereof. Use of such information may require a license from a third party under the patents or other intellectual property of the third party, or a license from Bitmain under the patents or other intellectual property of Bitmain.
Resale of Bitmain products or services with statements different from or beyond the parameters stated by Bitmain for that product or service voids all express and any implied warranties for the associated Bitmain product or service and is an unfair and deceptive business practice. Bitmain is not responsible or liable for any such statements.
All company and brand products and service names are trademarks or registered trademarks of their respective holders.
All text and figures included in this publication are the exclusive property of Bitmain, and may not be copied, reproduced, or used in any way without the express written permission of Bitmain. Information in this document is subject to change without notice and does not represent a commitment on the part of Bitmain. Although the information in this document has been carefully reviewed, Bitmain does not warrant it to be free of errors or omissions. Bitmain reserves the right to make corrections, updates, revisions, or changes to the information in this document.
Bitmain
Tel: +86-400-890-8855
www.bitmain.com
Overview
The S19a server is Bitmain’s newest version in the 19 server series. Power supply APW12 Series is part of S19a server. All S19a servers are tested and configured prior to shipping to ensure easy setup.
![]() | ![]() |
| Front View | Back View |
Caution:
- Please refer to the layout above to place your goods in usage in case of any damage.
- The equipment must be connected to an earthed mains socket-outlet. The socket outlet shall be installed near the equipment and shall be easily accessible.
- The equipment has two power inputs, only by connecting those two power supply sockets simultaneously can the equipment run. When the equipment is powered off, be sure to power off all power inputs.
- DO NOT remove any screws and cables tied on the product.
- DO NOT PRESS the metal button on the cover.
1.1 S19a Server Components
The main components and controller front panel of S19a servers are shown in the following figure:

APW12 Series Power Supply:

Note:
- Power supply APW12 Series is part of S19a server. For detailed parameters, please refer to the specifications below.
- Additional two power cords are needed.
1.2 Specifications
Version: S19a 96T
Model No.: 240-Ce
| Product Glance | Value |
| Version | S19a |
| Crypto Algorithm/Coins | SHA256/BTC/BCH |
| Hashrate, TH/s | 96 |
| power on wall@25℃, Watt | 3312 |
| power efficiency on wall @25°C, J/TH | 34.5 |
| Server Size (Length*Width*Height, with package), mm | 400*195.5*290 mm |
| Net weight, kg | 13.2 |
Setting up the Server
To set up the server:
The file IPReporter.zip is supported by Microsoft Windows only.
- Go to the following site:
https://shop.bitmain.com/support.htm?pid=00720160906053730999PVD2K0vz0693 - Download the following file: IPReporter.zip.
- Extract the file.
The default DHCP network protocol distributes IP addresses automatically. - Right-click IPReporter.exe and run it as Administrator.
- Select one of the following options:
• Shelf, Step, Position – suitable for farm servers to mark the location of the servers.
• Default – suitable for home servers. - Click Start.


The IP address will be displayed in a window on your computer screen.
- In your web browser, enter the IP address provided.
- Proceed to log in using root for both the username and password.
- In the Protocol section, you can assign a Static IP address (optional).
- Enter the IP address, Subnet mask, gateway, and DNS Server.
- Click “Save”.
- Click https://support.bitmain.com/hc/en-us/articles/360018950053 to learn more about gateway and DNS Server.

Configuring the Server
Setting up the Pool
To configure the server:
- Click Settings marked below.

Note:
1. Fan speed percentage can be adjusted, but we recommend keeping the default setting. The server will adjust the fan speed automatically if the fan speed percentage has yet been selected;
2. There are two working modes of S19 server: Normal mode and Sleep mode. The server enters the sleep mode under the condition that the control board is powered while hashboards are not powered. - Set the options according to the following table:
Option Description Mining address Enter the address of your desired pool.
The S19a servers can be set up with three mining pools, with decreasing priority from the first pool (pool 1) to the third pool (pool 3). The pools with low priority will only be used if all higher priority pools are offline.Name Your worker ID on the selected pool. Password (optional) The password for your selected worker. - Click Save after the configuration.
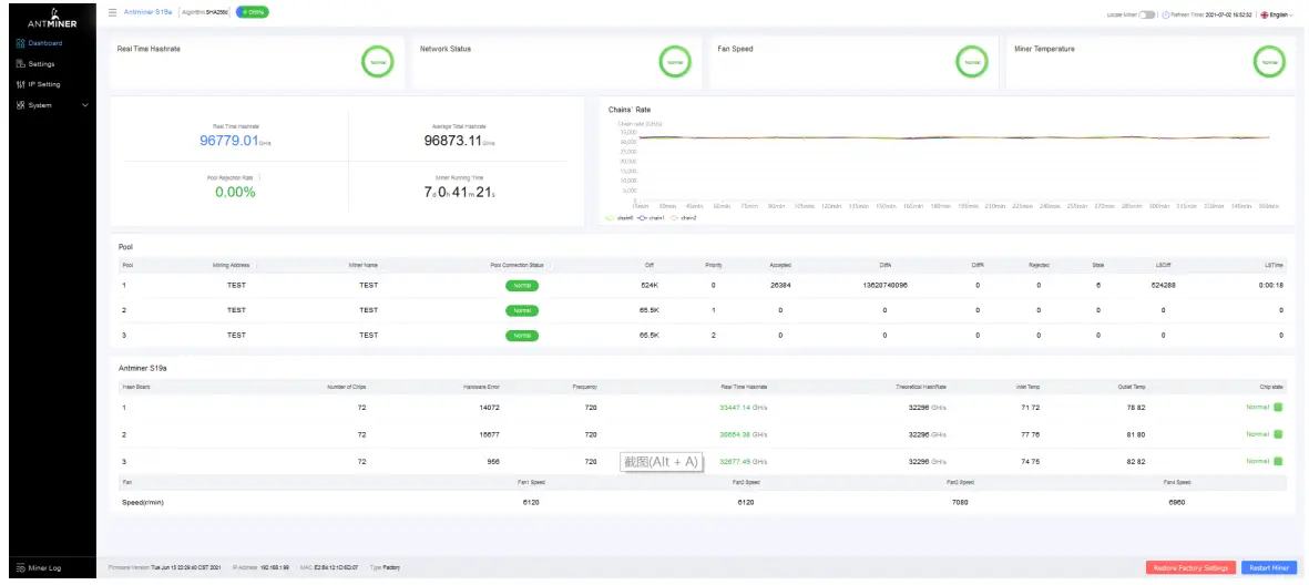
Monitoring Your server
To check the operating status of your server:
- Click the dashboard marked below to check the server status (taking S19a 96T as an example).

Note: The S19a server (96T) is with a fixed frequency of 720 MHz. The firmware will stop running when the Temp (Outlet) reaches 81 ℃, there will be an error message “over max temp, PCB temp (real-time temp)” shown on the bottom of the kernel log page. Meanwhile, the server temperature on the dashboard interface turns abnormal and shows “Temp is too high”. - Monitor your server according to the descriptions in the following table:
| Option | Description |
| Number of chips | Number of chips detected in the chain. |
| Frequency | ASIC frequency setting. |
| Real Hashrate | Real-time Hashrate of each hash board (GH/s). |
| Inlet Temp | The temperature of the inlet (°C). |
| Outlet Temp | Temperature of the outlet (°C). |
| Chip state | One of the following statuses will appear:
|
Administering Your Server
5.1 Checking Your Firmware Version
To check your firmware version:
- Enter the backstage of your server, find the firmware version on the bottom.
- Firmware Version displays the date of the firmware your server uses. In the examples below, the server is using firmware version 20210615.

5.2 Upgrading Your System
Make sure that the S19a server remains powered during the upgrade process. If power fails before the upgrade is completed, you will need to return it to Bitmain for repair.
To upgrade the server’s firmware:
- In System, click Firmware Upgrade.

- For Keep Settings:
• Select “keep settings” to keep your current settings (default).
• Unselect “keep settings” to reset the server to default settings.
- When the upgrade is completed, restart the server and it will turn to the setting page.

5.3 Modifying Your Password
To change your login password:
- In System, click the Password tab.
- Set your new password, then click Save.

5.4 Restoring Initial Settings
To restore your initial settings
- Turn on the server and let it run for 5 minutes.
- On the controller front panel, press and hold the Reset button for 10 seconds.
Resetting your server will reboot it and restore its default settings. The red LED will automatically flash once every 15 seconds if the reset is operated successfully.
Environmental Requirements
Please run your server in accordance with the following requirements
1. Basic Environmental Requirements:
1.1. Climatic Conditions:
| Description | Requirement |
| Operating Temperature | 0-40℃ |
| Operating Humidity | 10-90%RH (non-condensing) |
| Storage Temperature | -20-70℃ |
| Storage Humidity | 5-95%RH(non-condensing) |
| Altitude | <2000m |
1.2. Site Requirements of the Server Running Room:
Please keep the server running room away from industrial pollution sources:
For heavy pollution sources such as smelters and coal mines, the distance should be more than 5km.
For moderate pollution sources such as chemical industries, rubber, and electroplating industries, the distance should be more than 3.7km.
For light pollution sources such as food factories and leather processing factories, the distance should be more than 2km.
If unavoidable, the site should be chosen in the perennial upwind direction of the pollution source.
Please do not set your location within 3.7km from the seaside or the salt lake. If unavoidable, it should be built as airtight as possible, equipped with air conditioning for cooling.
1.3. Electromagnetic Environmental Conditions:
Please keep your site away from transformers, high-voltage cables, transmission lines, and high-current equipment, for example, there should be no high-power AC transformers (>10KA) within 20 meters, and no high-voltage power lines within 50 meters.
Please keep your site away from high-power radio transmitters, for example, there should be no high-power radio transmitters (>1500W) within 100 meters.
2. Other Environmental Requirements:
The server running room shall be free of explosive, conductive, magnetically conductive, and corrosive dust. The requirements of mechanical active substances are shown below:
2.1 Requirements of Mechanical Active Substances
| Mechanical Active Substance | Requirement |
| Sand | <= 30mg/m3 |
| Dust (suspended) | <= 0.2mg/m3 |
| Dust (deposited) | <=1.5mg/m2h |
2.2 Requirements of Corrosive Gas
| Corrosive Gas | Unit | Concentration |
| H2S | ppb | < 3 |
| SO₂ | ppb | < 10 |
| Cl₂ | ppb | < 1 |
| NO₂ | ppb | < 50 |
| HF | ppb | < 1 |
| NH₃ | ppb | < 500 |
| O₃ | ppb | < 2 |
| Note: ppb (part per billion) refers to the unit of concentration,1ppb stands for the volume ratio of part per billion. | ||
Regulations:
FCC Notice (FOR FCC CERTIFIED MODELS):
This device complies with part 15 of the FCC Rules. Operation is subject to the following two conditions: (1) This device may not cause harmful interference, and (2) this device must accept any interference received, including interference that may cause undesired operation.
Note:
This equipment has been tested and found to comply with the limits for a Class A digital device, pursuant to part 15 of the FCC Rules.
These limits are designed to provide reasonable protection against harmful interference when the equipment is operated in a commercial environment. This equipment generates, uses, and can radiate radio frequency energy and, if not installed and used in accordance with the instruction manual, may cause harmful interference to radio communications. Operation of this equipment in a residential area is likely to cause harmful interference in which case the user will be required to correct the interference at his own expense.
EU WEEE: Disposal of Waste Equipment by Users in Private Households in the European Union
This symbol on the product or on its packaging indicates that this product must not be disposed of with your other household waste. Instead, it is your responsibility to dispose of your waste equipment by handing it over to a designated collection point for the recycling of waste electrical and electronic equipment. The separate collection and recycling of your waste equipment at the time of disposal will help to conserve natural resources and ensure that it is recycled in a manner that protects human health and the environment. For more information about where you can drop off your waste equipment for recycling, please contact your local city office, your household waste disposal service, or the shop where you purchased the product.
ROHS:
S19a
240-Ce
| (Pb) | ( Hg ) | ( Cd ) | (Cr+6) | ( PBB) | ( PBDE ) | |
| 0 | 0 | 0 | 0 | 0 | 0 | |
| 0 | 0 | 0 | 0 | 0 | ||
| 0 | 0 | 0 | 0 | 0 | ||
| I. 2. ” 0 | 0.1 wt %” 0.01 wt %” | |||||
![]()



























